We also called it - Plan Vs. Actual

In the energy industry, a well engineer who designs a drill plan and an operation engineer who executes the plan do not have a system to help them to communicate their work with each other. They have a need to communicate a well plan, updates to the plan, well execution progress, risks, failures, and goals met. Today, this is done via emails and messages.
Initially, this project was started by two brilliant Artificial Intelligence (AI) technologists at Houston Tech Center. The project had raised a lot of tough questions and challenges with a vision that some stakeholders did not buy into, and you can imagine the reasons why (the scope was not well defined, many risks, disrupt the old workflow, miss roles/personas, and etc). And yes, it was a moonshot idea, for a system that never existed before.
I was the UX lead from the beginning of the project; working with 7 stakeholders, 6 users/SME, and 3 AI Engineer. I helped them define the scope for MVP, gather measurable success criteria for long and short term goals, reframe requirements based on end-user and stakeholder expectations, develop new workflows based on the future target personas, develop the clickable prototype to show how it works on DrillPlan system, and so on. In the end, this project was successfully accepted and implemented by the organization.
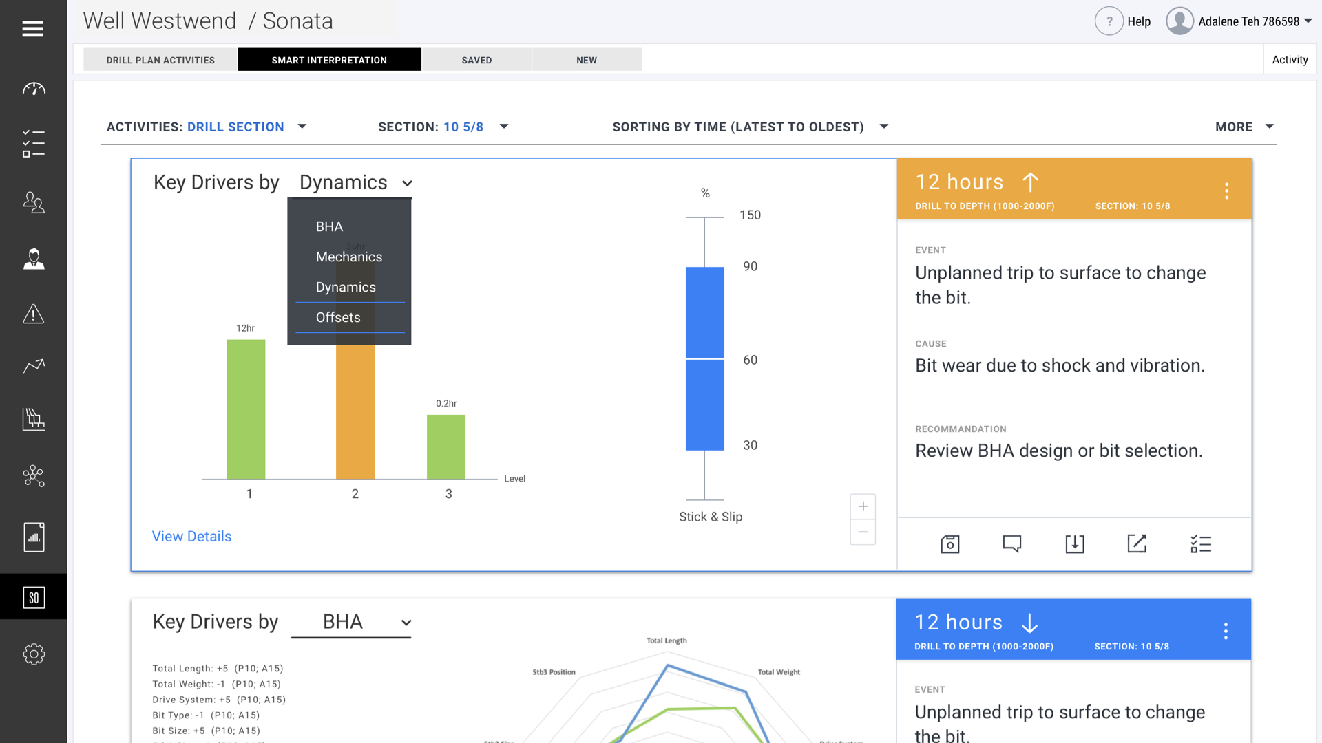
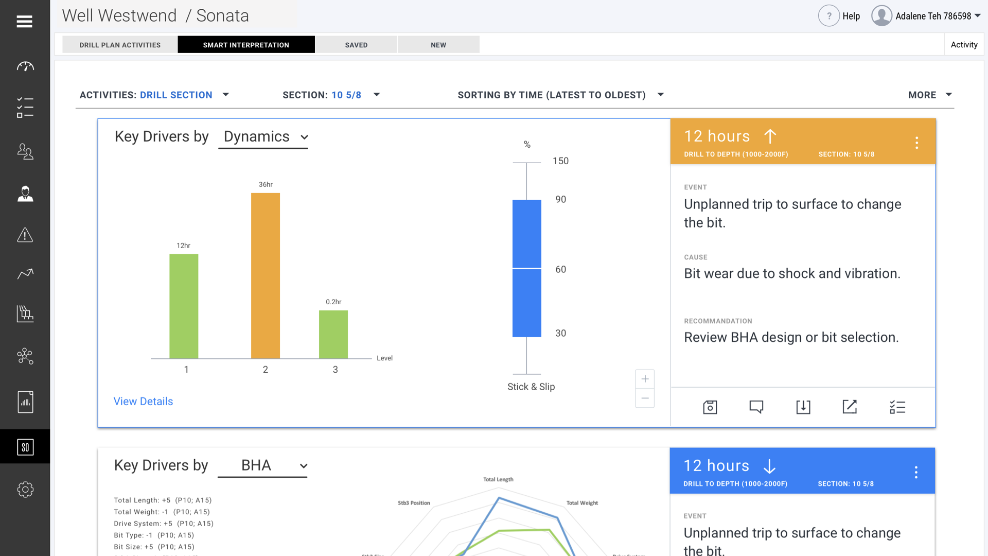
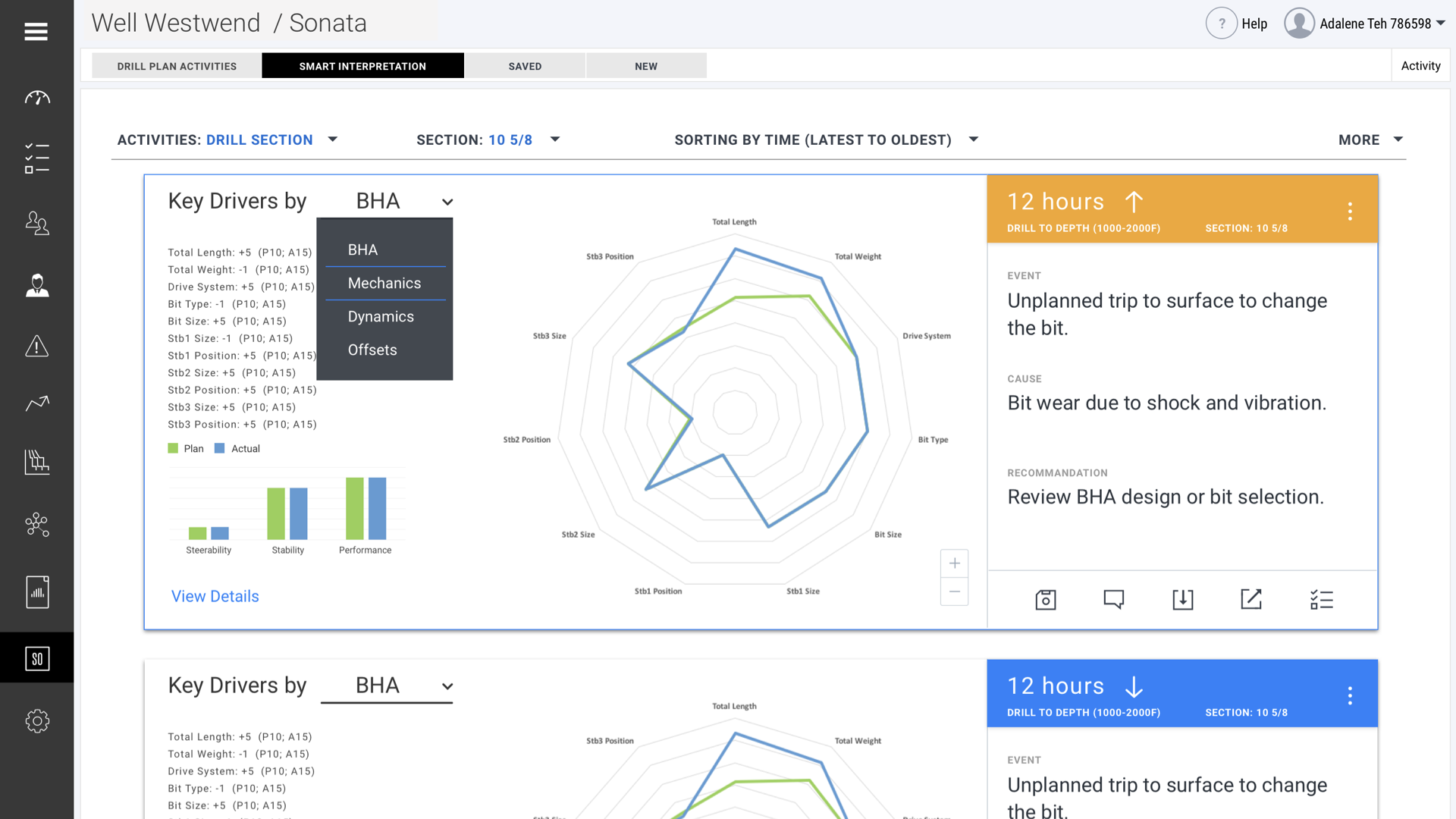
The Well Construction Learning project automatically compared a plan and an actual execution of a well plan. In the process, all the key dimensions were considered so that deviations were identified, their reasons understood, and changes could be recommended to all end users. We overcame challenges to end-user acceptance by providing smart interpretations and meaningful recommendations. The system captured learning events that were visible across multiple tasks. This achieved our vision of a successful Well Construction Learning project. When users understood the reasons for deviation that contributed to a better plan, they were able to prioritize urgent tasks effectively and mitigate risks.
Define goal and challenges
Observation, Goals and success criteria, Hypothesis Generation, Experience Mapping (Persona), Identify Opportunities
Ideate for Solutions
Competitive Analysis, User Task Flow, User Journey Map, User Stories Maps, Content Prioritization
Prototype and validation
Ideation 1(Concept design), Rapid User Validation, Ideation 2, Showtime, Coded Prototype

This video has a good summary of the project, and you can also find it on this official website.
My patented inventions were filled by Schlumberger in 2018. Deviations Data Visualization. Provisional Patent Application, Serial Number 62/733,575 filled on Sep 19, 2018, Attorney Docket No. IS17.1489-US-PSP
You may also like